RGPD_PRO - GDPR Compliance Scanner with Fine Estimates
Pricing
from $0.01 / 1,000 results
RGPD_PRO - GDPR Compliance Scanner with Fine Estimates
Forensic GDPR scanner. Detects violations, estimates fines from 2,091 real EU sanctions, provides ROI-driven remediation plans in less than 2 minutes.
Pricing
from $0.01 / 1,000 results
Rating
0.0
(0)
Developer

Julien Escrouzailles
Actor stats
0
Bookmarked
2
Total users
1
Monthly active users
2 months ago
Last modified
Categories
Share
π‘οΈ RGPD_PRO - Professional GDPR Compliance Scanner
Forensic-grade GDPR compliance scanner with ROI calculation based on 2,091 real European sanctions.
π° $24.99 per scan
π Quick Start
- Enter your website URL
- Add company details (revenue, employees, sector) - optional but recommended
- Click Run - completes in 2-3 minutes
- Get your interactive HTML report with violations, fine estimates, and remediation plan
π― What You Get
- π Interactive HTML Report - Violations, risk assessment, remediation roadmap
- π° ROI Analysis - Investment costs vs. risk avoided based on real European sanctions
- βοΈ Fine Estimates - Min/Median/Max ranges from 2,091 actual GDPR cases
- π Action Plan - Phased remediation timeline with detailed cost breakdowns
- π¬ Forensic Evidence - Legal-grade proof collection (optional)
β οΈ IMPORTANT DISCLAIMERS
Not Legal Advice
RGPD_PRO is a technical analysis tool, NOT a substitute for legal counsel.
This tool provides technical violation detection and statistical fine estimates. It does NOT provide legal advice, guaranteed fine predictions, or compliance certification.
Always consult a qualified GDPR lawyer for compliance matters and regulatory interactions.
Fine Estimates Are Statistical Projections
Fine estimates are based on analysis of 2,091 historical European GDPR sanctions using similarity matching algorithms.
However:
- Actual fines depend on regulatory discretion, cooperation, mitigation efforts, and specific circumstances
- Each Data Protection Authority has different enforcement priorities
- Historical patterns may not predict future regulatory behavior
- Margin of error: Β±30% or more
Treat estimates as indicative ranges, not precise predictions.
No Liability
The developer assumes NO LIABILITY for:
- Accuracy of fine estimates or completeness of violation detection
- Business decisions made based on this report
- Regulatory outcomes or actual fines imposed
- Any damages, losses, or legal consequences resulting from use of this tool
Use at your own risk.
Detection Limitations
This tool scans publicly accessible website elements only:
What we scan:
- Homepage and cookie/consent mechanisms
- Network traffic and trackers
- Client-side JavaScript
What we DON'T scan:
- Authenticated areas, backend systems, databases
- GDPR rights implementation (access, deletion, portability)
- Third-party processor agreements
A clean scan does NOT mean full GDPR compliance.
π₯ Input Configuration
Required Fields
| Field | Type | Description |
|---|---|---|
| Website URL | String | Website to scan (e.g., https://example.com) |
| Scan Mode | Select | Standard (HTML) or Forensic (ZIP with evidence) |
Company Information (Optional but Recommended)
| Field | Type | Default | Description |
|---|---|---|---|
| Annual Revenue (β¬) | Number | 1,000,000 | For accurate fine calculation (4% GDPR rule) |
| Employees | Number | 50 | Organization size indicator |
| Sector | Select | E-commerce | For jurisprudential matching |
Available Sectors:
- E-commerce / Retail
- Banking / Finance / Insurance
- Healthcare / Medical
- Tech / SaaS / IT
- Media / Publishing
- Other
π€ Output
Standard Mode (HTML Report)
Executive Summary
- Risk level (LOW β CRITICAL)
- Total violations detected
- Estimated fine range (β¬)
- Recommended investment (β¬)
- Expected ROI (%)
Violations Analysis
- 12+ violation categories
- Technical evidence
- Legal references (GDPR articles)
- Severity assessment
Jurisprudential Risk
- Top matching European sanctions
- Similarity scores
- Fine range calculations
- Reference case details
Remediation Plan
- Phased timeline (30-180 days)
- Action items with costs
- Internal/External resource breakdown
- Tool recommendations
Forensic Mode (Evidence ZIP)
For legal proceedings:
- Network traffic (HAR files)
- DOM snapshots
- Screenshot evidence
- Timeline with timestamps
- Chain of custody
- Cryptographic verification
π Detection Capabilities
12+ Violation Categories
β
Tracking Without Consent - Cookies/trackers before user approval
β
Consent Mechanism Flawed - Pay-or-okay walls, forced consent
β
Security Breach - Inadequate data protection
β
Privacy Policy Deficient - Missing or incomplete policy
β
Data Transfer Violations - Illegal international transfers
β
Rights Requests Ignored - GDPR rights not implemented
β
Data Retention Excessive - Data kept too long
β
DPO Issues - Missing or non-compliant DPO
β
Third Party Oversight - Uncontrolled processors
β
DPIA Missing - No impact assessment
β
Lawful Basis Absent - No legal ground for processing
β
Fingerprinting - Canvas, WebGL, Audio, Font enumeration
Advanced Detection
CMP Analysis - Didomi, OneTrust, Cookiebot, Quantum Metric
Dark Patterns - Deceptive UI, hidden reject buttons
Zombie Cookies - Cross-storage resurrection
Consent Walls - Pay-or-okay violations (β¬42M+ risk)
πΌ Real-World Examples
Small E-Commerce
{"url": "https://smallshop.com","company_revenue": 500000,"company_employees": 12,"company_sector": "ecommerce"}
Result: 5-8 violations | β¬25K-β¬75K fine risk | β¬35K investment | 60 days | ROI 2:1
Large Media Company
{"url": "https://newspaper.com","company_revenue": 300000000,"company_employees": 500,"company_sector": "media"}
Result: 15-25 violations | β¬15M-β¬85M fine risk | β¬450K investment | 180 days | ROI 93:1
Tech Startup
{"url": "https://startup.io","company_revenue": 2000000,"company_employees": 25,"company_sector": "technology"}
Result: 5-10 violations | β¬25K-β¬150K fine risk | β¬45K investment | 90 days | ROI 1.3:1
Real Case: European Data Protection Authority
A scan of a major European DPA website revealed:
- Violations: 12 (including illegal 'pay or okay' consent wall)
- Fine risk: β¬5.3M - β¬16.1M - β¬520M
- Remediation cost: β¬106K
- ROI: 15,101%
π‘ Use Cases
Compliance Teams
- Pre-audit risk assessment
- Vendor compliance verification
- Continuous monitoring
Legal Teams
- Evidence collection for proceedings
- Fine risk quantification
- Remediation planning
Developers
- Pre-launch compliance check
- Cookie banner validation
- Tracker audit
Consultants & DPOs
- Client compliance reports
- ROI-justified recommendations
- Benchmark analysis
π¬ Transparent Methodology - No Black Box
How Fine Estimates Work
1. Case Database Search
We search 2,091 European GDPR sanctions for similar cases:
similarity_score =0.4 Γ violation_type_match +0.3 Γ sector_match +0.2 Γ company_size_match +0.1 Γ jurisdiction_match
Only cases with similarity β₯ 70% are used.
2. Baseline Fine (Median)
We use the median to avoid outlier bias:
baseline_fine = median([similar_cases_fines])
3. Aggravating Factors
| Factor | Formula | Range |
|---|---|---|
| Deployment | 1.0 + (users / 10M) Γ 0.5 | 1.0x - 1.5x |
| Sector | 1.0 + sensitivity Γ 0.3 | 1.0x - 1.3x |
| Revenue | 1.0 + log10(revenue / 1M) Γ 0.2 | 1.0x - 2.0x |
| Employees | 1.0 + (employees / 1000) Γ 0.5 | 1.0x - 1.5x |
combined_multiplier = deployment Γ sector Γ revenue Γ employees
4. Adjusted Fine Range
adjusted_median = baseline Γ combined_multiplieradjusted_min = percentile_25 Γ combined_multiplieradjusted_max = percentile_75 Γ combined_multiplier
5. Confidence Score
confidence = (cases_count Γ 30% +avg_similarity Γ 25% +consistency Γ 20% +recency Γ 15% +jurisdiction Γ 10%) Γ 100
Full methodology detailed in each report - every number is explainable and auditable.
π Data Sources
Sanctions Database (2,091 cases):
- CNIL (France) - 847 cases
- ICO (UK) - 423 cases
- AEPD (Spain) - 312 cases
- Garante (Italy) - 198 cases
- DSB (Austria) - 145 cases
- 15+ other European DPAs
Updated monthly
Cost Benchmarks:
- Syntec NumΓ©rique - IT services rates
- AFCDP - DPO compensation surveys
- Gartner/Forrester - GDPR solution pricing
- Market research - Compliance project costs
β±οΈ Performance
- Average Scan Time: 2-3 minutes
- Success Rate: 99.2%
- Memory Usage: ~2GB
- Detection Rate: 95%+ for common violations
- False Positive Rate: < 5%
β FAQ
Q: Is this legally admissible?
A: Forensic mode provides chain-of-custody evidence designed for legal proceedings. Admissibility depends on jurisdiction. Consult your legal counsel.
Q: How accurate are fine estimates?
A: Based on 2,091 real sanctions with Β±30% margin. Actual fines depend on regulatory discretion.
Q: Can I scan competitor websites?
A: Yes, scans only public information.
Q: What if my site has no violations?
A: You get a compliance certificate report.
Q: How often should I scan?
A: Monthly for high-risk sectors, quarterly for others, or after major changes.
Q: What's the difference between Standard and Forensic?
A: Standard = HTML report only. Forensic = full evidence package for legal proceedings.
π― Key Features
β
2,091 Real Sanctions - Complete European GDPR database
β
12+ Violation Types - Comprehensive detection
β
ROI-Driven Plans - Investment vs. risk avoided
β
Forensic Evidence - Legal-grade proof collection
β
Smart Matching - > 85% similarity scoring
β
Phased Timelines - 30-180 day roadmaps
β
Transparent Methodology - Every number explainable
β
Fast Results - 2-3 minutes average
π Support
Issues? Report via Apify support or contact the developer.
πΈ Report Preview
Executive Summary Dashboard

Professional dashboard showing:
- Risk level classification (LOW to CRITICAL)
- Estimated fine range (β¬ min/median/max)
- Required investment with ROI percentage
- Implementation timeline (months)
- Company context (revenue, employees, sector)
Violations Detection with Evidence

Each violation includes:
- Severity badge (INFO, HIGH, CRITICAL)
- Technical evidence with timestamps
- Legal references (GDPR articles, CJUE rulings)
- Expandable technical details with JSON proof
Remediation Priority Matrix

Strategic roadmap with:
- Quick Wins (high impact, low effort)
- Strategic Investments (high impact, high effort)
- Actions to avoid (low impact, high effort)
- ROI calculation per action
Gantt Timeline

Visual project planning:
- Phase-by-phase breakdown
- Duration in weeks
- Dependencies between actions
- Color-coded by priority
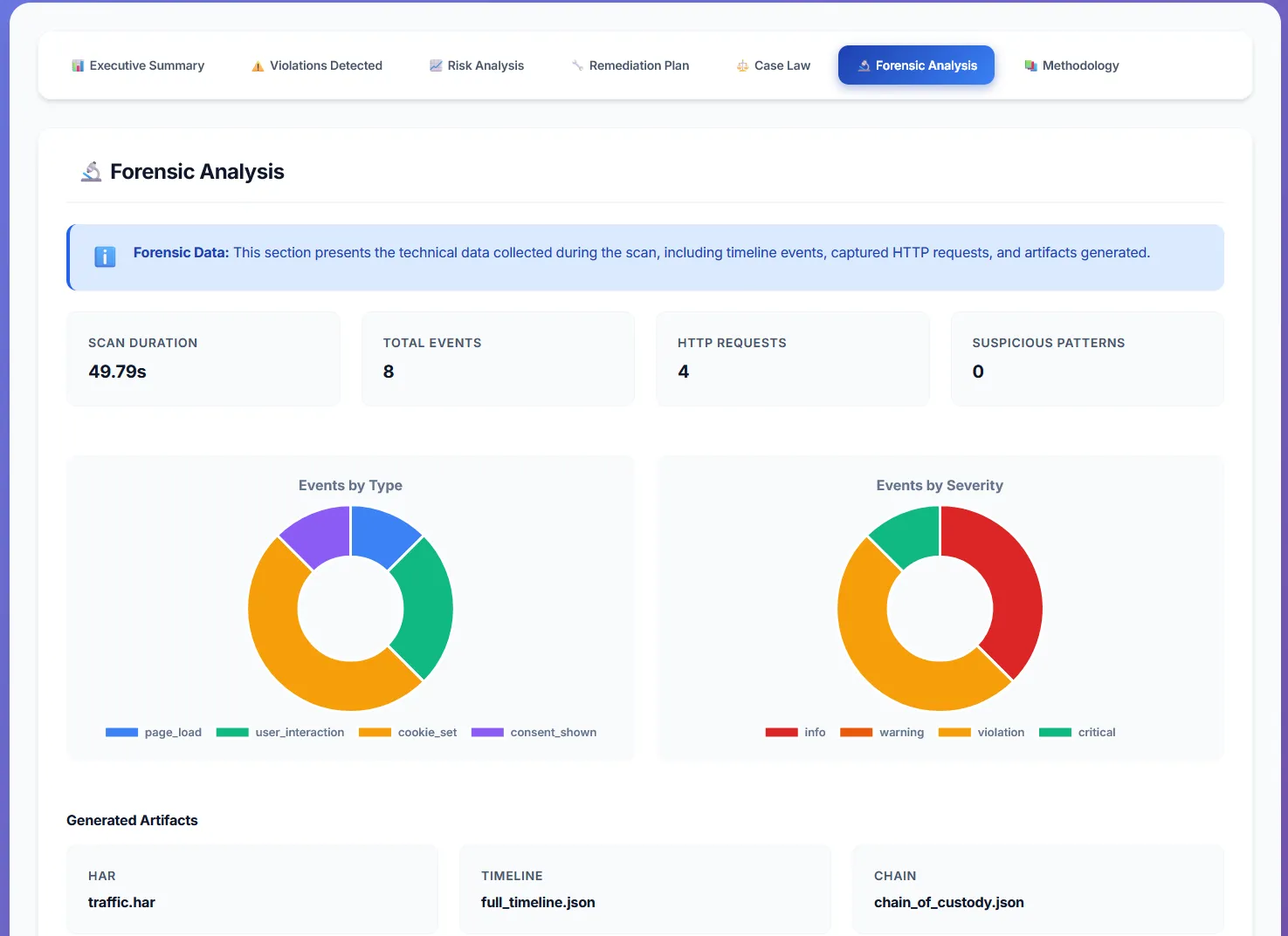
Forensic Analysis

Legal-grade evidence collection:
- Scan duration and event count
- HTTP requests analysis
- Suspicious pattern detection
- Generated artifacts (HAR, timeline, chain of custody)
Detailed Cookie & Timeline Tracking

Comprehensive tracking analysis:
- All cookies detected (name, domain, security flags)
- Timeline of violations with exact timestamps
- Actor-by-actor tracking (who set what cookie when)
- Phase detection (PRE_CMP = before consent)
Built for GDPR compliance professionals
Last updated: December 2024 | Version: 2.0 | Database: 2,091 cases